ご利用いただいているユーザー企業の皆様から多く頂戴したご意見を踏まえたアップ―デートとなります。今後も、「声が届く世の中を創る」の実現に向け、「アイタスクラウド」の機能強化を継続して参ります。

- ホーム画面で原文参照ができるようになりました
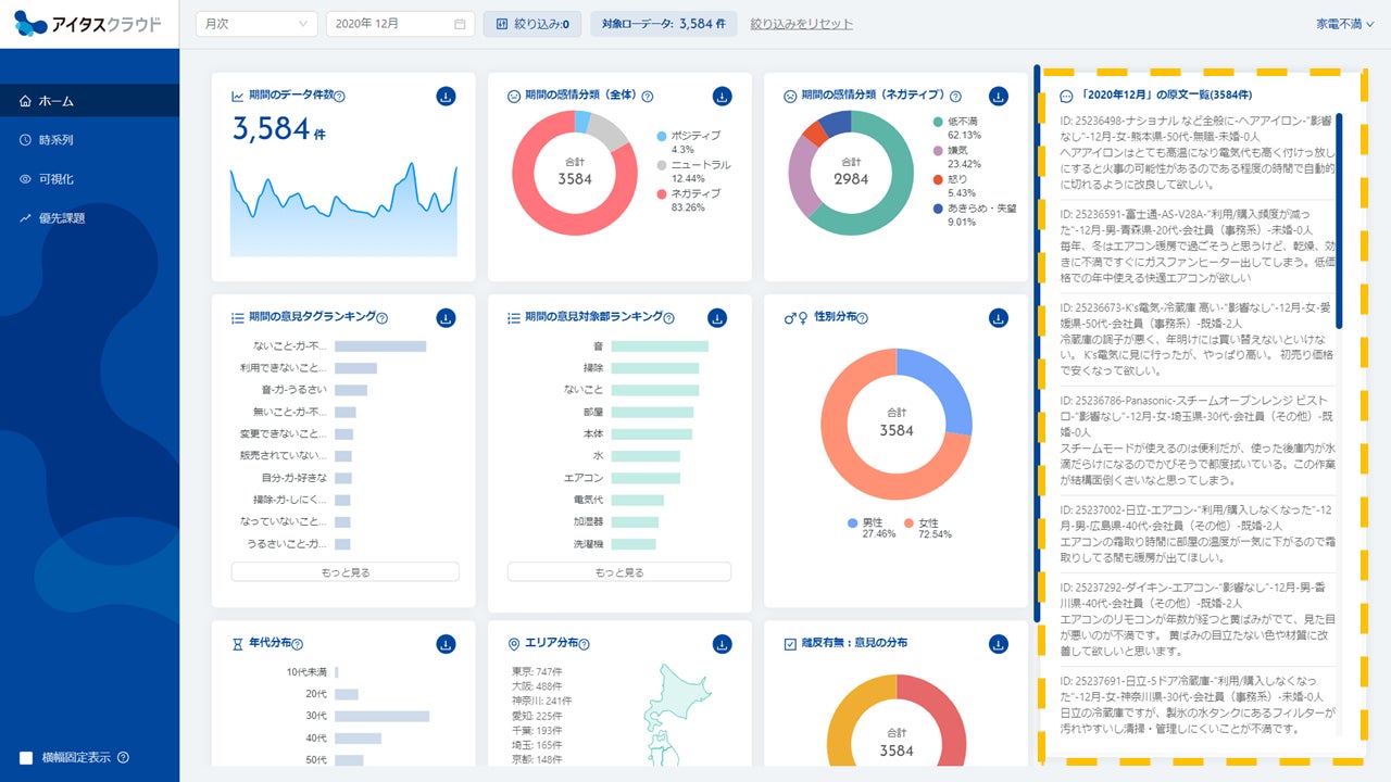
感情分類結果、意見のランキング、属性毎の内訳等を確認できる「ホーム画面」にて、各項目ごとに原文参照できる機能を追加しました。これにより属性毎の意見の特徴や、不満・クレームが発生しているシーンの把握をよりスピーディに行っていただけるようになりました。

■各項目ごとに原文を参照いただけます

■「意見対象部」×「属性」での原文参照も可能です

- ホーム画面で絞り込み・クロス集計が出来るようになりました
アイタスクラウドをご導入頂いているユーザー企業様より、「意見全体の俯瞰とは別に、セグメント別の意見の比較を行いたい」というご要望をいただいておりました。そのご要望にお応えする形で、属性(性別、年齢、エリア)及び任意のフラグによる絞り込み・クロス集計機能を追加しました。
細かなセグメント別の意見比較ができるようになりましたので、従来よりもさらにマーケティング施策の立案・評価等に活用いただきやすくなりました。アイタスクラウドを通じて今まで以上に業務改善・サービス改善等の取組み加速に貢献します。

■属性別の絞り込み・クロス集計が可能です

■様々な属性データや履歴データを取り込んでいただき、これを分析軸にすることも可能です

- アイタスクラウド概要
当社はビジョンとして掲げる「声が届く世の中を創る」の実現に向け、「アイタスクラウド」を通じて生活者の声に隠れた課題を浮き彫りにし、ビジネス強化や豊かな社会の実現に貢献してまいります。
■「アイタスクラウド」サービスサイト
https://itas-cloud.com/

■会社概要
商号:株式会社Insight Tech(http://insight-tech.co.jp)
設立:2012年6月19日
所在地:〒163-1333 東京都新宿区西新宿6-5-1 新宿アイランドタワー
事業内容:
マーケティング調査やレポート作成
自然言語処理・機械学習などの人工知能を利用したデータ解析受託
企業プロモーションやブランディングサポート
不満買取センターの運営
からの記事と詳細 ( VoCから課題解決のヒントを見つけるダッシュボードサービス 「アイタスクラウド」をバージョンアップ Vol.2 - PR TIMES )
https://ift.tt/sRmp6vF
No comments:
Post a Comment